Extend, enhance, elevate
with Cockpit & plugins
Elevate your SAP operations with Redpeaks Cockpit, the ultimate control center
for seamless observability, or integrate third-party plugins.
Embrace any SAP technology with Redpeaks Cockpit
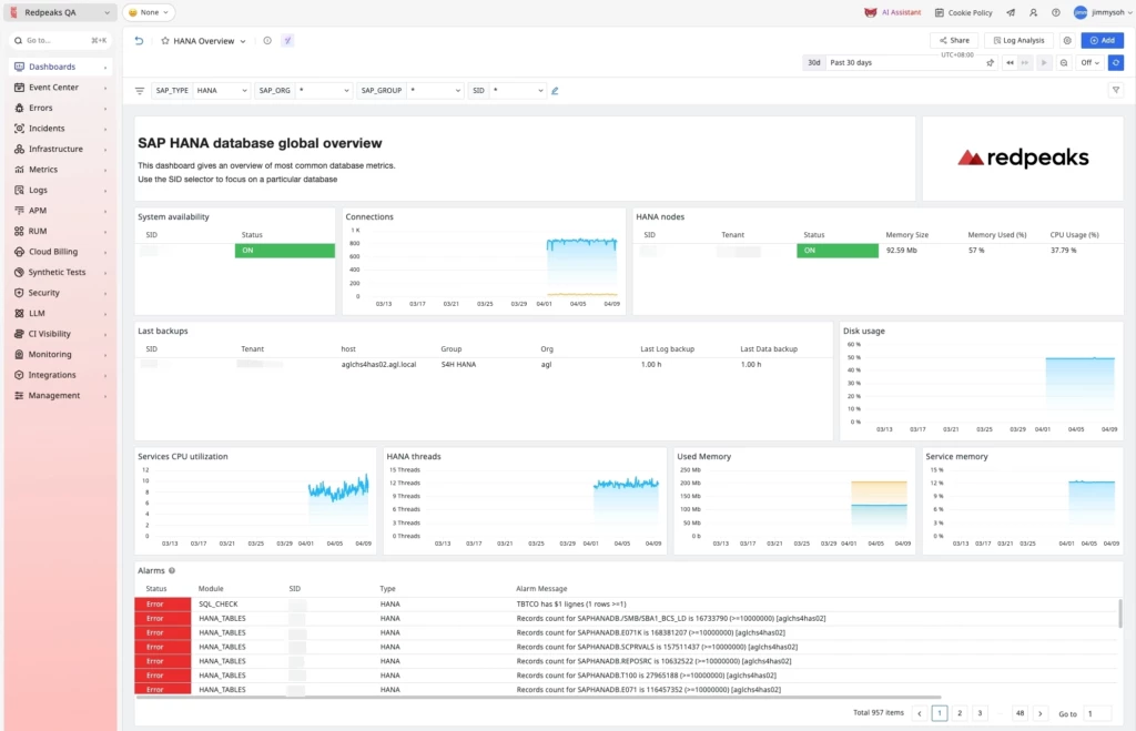
Redpeaks SAP Cockpit delivers high strategic and operational value by providing a unified, real-time view of the health, performance, and compliance of SAP landscapes—including S/4HANA environments.
When enabled, users automatically receive dashboards for ECC, S/4HANA, HANA, and BusinessObjects—encompassing everything from overview to transaction-level detail.

Centralized visibility across SAP Ecosystems
Get centralized SAP visibility with one dashboard showing KPIs, system health, and interdependencies across S/4HANA, ECC, BW, and more, streamlining monitoring and issue detection.
Proactive SAP Health and Performance Management
Proactively monitor SAP health with live metrics like dialog response times, batch runtimes, IDoc status, background processes, and HANA queries for peak performance.
Decision Support for SAP Operations & IT Leadership
Empower SAP leaders with executive dashboards, data-driven insights, and
ML-based trend analysis to optimize performance, plan capacity, and detect issues early.
Third-party plugins
Redpeaks collector can be integrated to third-party plugins as ticketing systems, monitoring frameworks or productivity solutions already in place.

Redpeaks offers a comprehensive, turnkey integration available through the Datadog Marketplace. Turnkey Integration via Datadog Marketplace high-value benefits:
- Marketplace-Available App: RedPeaks is published as a Datadog Technology Partner application, accessible and deployable directly from the Datadog Marketplace.
- Effortless Setup: Datadog users can enable the RedPeaks integration in just a few clicks—no need for manual deployments or complex configurations .




Available to existing Redpeaks customers, this plug-in enables seamless integration with SAP ALM, enriching lifecycle management with advanced observability capabilities.
Discover our Redpeaks SAP ALM Starter Package
A ready-to-deploy package designed for organizations looking to quickly implement SAP ALM monitoring integrated into their observability platforms.
This starter package accelerates onboarding and provides immediate value, helping teams gain visibility into their SAP systems without complex setup.

Redpeaks integrates with TrueWatch to extend SAP monitoring into a unified observability platform for enterprise operations. Integration with TrueWatch provides high-value benefits:
• Broader Business Visibility: Monitor SAP environments alongside infrastructure, applications, databases, and networks in one platform to improve service reliability and operational insight.
• Faster Resolutionat Scale: By correlating SAP issues with dependent systems across hybrid environments, teams can reduce troubleshooting time and strengthen business continuity.

- Seamless integration with minimal setup
- Enhanced visibility and analytics for SAP domains
- Unified alerting and automated correlation capabilities

With the Grafana plugin, you can visualize your most important SAP metrics within Grafana.
We provide out of the box templates to get your dashboard ready in just few minutes. You can also very easily create your own. Redpeaks metrics can be queried by using well known Prometheus or Graphite syntax.

VictoriaMetrics allows Redpeaks’ monitoring platform to forward, store, and query time-series metrics using VictoriaMetrics as a backend data store. It enables Redpeaks to leverage VictoriaMetrics’ high performance and scalability for long-term metric storage while still presenting dashboards, alerts, and analytics via the Redpeaks interface.

The Redpeaks / Jira integration allows Redpeaks’ monitoring and alerting platform to automatically create or update Jira issues based on system events, thereby embedding operational signals into your development or IT-ticketing workflow. It lets teams turn alerts or anomalies detected in Redpeaks into tracked tasks in Jira — complete with context (metrics, system state, etc.) — ensuring issues are logged, assigned, and followed up in Jira’s environment.

The Redpeaks / Kafka integration lets Redpeaks publish or consume events through Kafka topics, enabling streaming of monitoring alerts, log entries, or metric updates into downstream systems in real time. It makes it possible to hook Redpeaks into event pipelines, decoupling alerting and data flows from the core platform and enabling richer workflows or analytics downstream.

Tivoli Netcool enables Redpeaks to feed alerts, events, or status changes into Netcool’s event management infrastructure (for example, via SNMP traps or via APIs), so that operational incidents detected in Redpeaks are visible in Netcool’s Active Event List or event workflows.
It also allows context-rich correlation — for instance embedding Redpeaks’ metrics, metadata or anomaly details in Netcool tickets — so operators using Netcool get deeper insight into monitored conditions reaching alert thresholds.

The ScienceLogic plugin makes it possible to integrate SAP monitoring within the best in breed IT monitoring platform.
Once you get the SAP “power pack” installed in ScienceLogic, few clicks later you get your SAP context populated with live metrics, alerts and configuration data. In conclusion, with ScienceLogic’s ability to detect cross technology dependencies and its clever alarm management system, you have the perfect tool for spotting and eliminating problems from your SAP systems.

This complete solution helps managing the operations of any large SAP landscape. It ensures maximum performance and availability of its services.
Our ServiceNow plugin combines the power and flexibility of the ServiceNow service management platform with our SAP monitoring solution, Redpeaks. Therefore, by working from an updated SAP context, your teams will be able to handle operations with the right priority. They can make the right decisions as well as control operations and services from the same location.

The REST API integration provides a flexible way to send data to or pull data from Redpeaks using standard HTTP endpoints.
It enables organizations to push custom events, metrics, or alerts into Redpeaks or extract monitoring insights for use in other systems, making it easy to embed Redpeaks into broader workflows and automation pipelines.

We offer multiple integration plugins to connect Redpeaks Monitoring to third party environments. Monitoring information generated by Redpeaks can also be propagated via standard protocols like SNMP or emails. Contact us to request your on-demand plugin!
Did you know ? We offer on-demand plugins !
We offer multiple integration plugins to connect Redpeaks Monitoring to third party environments.
Monitoring information generated by Redpeaks can also be propagated via standard protocols like SNMP or emails.
Therefore, if you need a custom plugin, feel free to contact us, we will collaborate with you to make it available.
Become a Redpeaks Partner
Join forces as Redpeaks Partner and elevate your business to new heights!
Unlock unparalleled insights and operational efficiency with Redpeaks Monitoring.
Join us as a reseller or referral partner and empower your clients with the tools they need to thrive in today’s dynamic IT landscape.
Together, let’s revolutionize the way businesses monitor and optimize their operations.