Monitor, secure, optimize. Effortlessly.
Be more productive, reduce operational costs and risks, automate and simplify workflows. Just like that.

Smart features for smarter monitoring
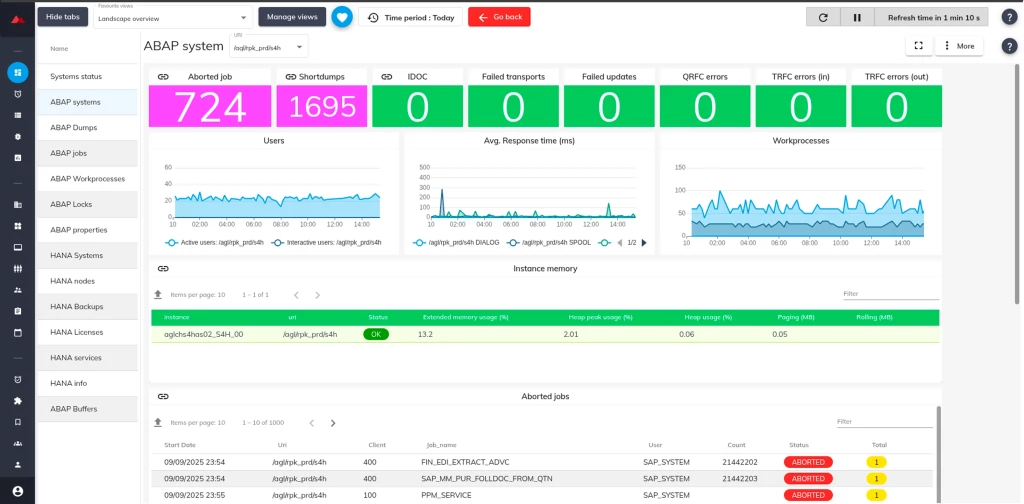
Discover Redpeaks’ 80+ Out-of-the-Box Metrics & Alerts: core SAP monitoring components, including NetWeaver, HANA, custom REST endpoints, and SAP jobs, are pre-instrumented and ready.

- Goes beyond tech metrics—provides context such as:
- Which business unit or critical report failed
- SLA compliance for scheduled reports
- Which data sources are slowing report delivery

RedPeaks’ SAP Monitoring Tool delivers significant value to its clients by enhancing the performance, stability, and reliability of their SAP environments.
Preventing your SAP landscapes to slow down or even break down has never been so simple to setup and manage.


- Automatically create tickets based on alert severity or predefined rules.
- Include detailed SAP context (system name, error logs, transaction info).
- Track issue lifecycle from detection to resolution.

- ServiceNow
- BMC Remedy
- Jira Service Management
- Zendesk

- Successfully deployed in RISE with SAP, public cloud, hybrid, and on-prem models
- Used by MSPs, large SAP CoEs, and Fortune 500 firms

RISE with SAP is a managed, subscription-based offering that includes S/4HANA Cloud (public or private edition), SAP BTP, and infrastructure management (typically on hyperscalers like AWS, Azure, or GCP).



Are you currently looking for a SAP Observability and Intelligent Operations solution?
Monitored technologies
Comprehensive coverage of SAP and supporting ecosystem components, enabling end-to-end visibility across IT landscapes.
Redpeaks offers Key Benefits combined with your ITSM environment as well:
- Automatically create tickets based on alert severity or predefined rules.
- Include detailed SAP context (system name, error logs, transaction info).
- Track issue lifecycle from detection to resolution.
Supports RISE without any specific agent or intrusive SAP transport, connect to your SAP instance with a simple user access.
Provides significant value in SAP S/4HANA migration projects, with proactive monitoring and intelligent observability capabilities.
Simple Agentless Architecture: deploy without agents or transports on any SAP ECC 6.0 system landscapes.
Deep & Native BOBJ Monitoring for SAP BusinessObjects mission-critical support, especially across large user bases or time-sensitive SLAs.
Deep database insights, including slow queries, DB growth trends, connection issues, and backup/restore status.
Deep specific real-time monitoring for SAP HANA database, during migration or after go-live using native SQL HANA API's.
Successfully deployed in RISE with SAP, public cloud, hybrid, and on-prem models, including SAP Cloud and BTP technologies.

Power up your monitoring with Plugins
We offer multiple integration plugins to connect Redpeaks Monitoring to third party environments.
Monitoring information generated by Redpeaks can also be propagated via via API or emails.
Therefore, if you need a custom plugin, feel free to contact us, we will collaborate with you to make it available.
Anticipating the occurence of problems in the SAP environment of a pharmaceutical company
A global pharmaceutical company specializing in vaccines, with 13,000 SAP users handling up to 1.5 million daily transactions, is dedicated to improving human life through innovative medicines, vaccines, and healthcare products.
Discover how Redpeaks is essential in managing their SAP environment.
“With Redpeaks, the IT team can monitor SAP events to assess performance and response times across the entire IT infrastructure.”